Recap: From Reactive Tools to Intelligent Defense
In Part 1, we explored how modern DDoS threats evolve rapidly and why traditional dashboards—though full of data—struggle to provide SOC teams with real-time context. Data exists everywhere but understanding is scarce. Graphs show spikes, logs show protocol shifts, policies log drops—yet the incident story is fragmented. Analysts spend precious time stitching clues together instead of directing mitigation.
This post focuses on Radware’s Cloud DDoS response—AI SOC Xpert, an AI-enhanced capability embedded in Radware’s service-wide AI-Integrated SOC framework. While AI SOC Xpert supports multiple Radware cloud security services, this article highlights its role within DDoS Protection.
While Radware’s mitigation technology automatically blocks the vast majority of attacks, a small number of new or evolving attack types may occasionally slip past automated defenses. As SOC teams increasingly rely on automation, these rare events can still have an impact. AI SOC Xpert addresses this by significantly shortening the analysis cycle and reducing Time to Mitigate (TTM)—maintaining uptime and ensuring a rapid response even to previously unseen threats.
What We’ve Built: AI That Understands the Attack Story
AI SOC Xpert continuously analyzes attack behavior across protected assets. Rather than monitoring thresholds alone, it learns from traffic evolution, recognizing when patterns shift and how protections respond. The result is a coherent incident narrative that accelerates triage, sharpens decision‑making, and reduces time to resolution.
Key Benefits: Actionable, Not Just Informational
AI SOC Xpert doesn’t just surface insights—it tells the analyst exactly what to do next.
Instead of struggling to interpret fragmented logs or guess at tuning knobs, SOC teams receive precise, contextual remediation filters—which asset, which vector, which filter, and why. This removes ambiguity from incident response and dramatically reduces Time to Mitigate (TTM).
Example: A SOC analyst sees that post-mitigation traffic is still reaching a customer’s DNS server. AI SOC Xpert detects that the remaining payload is using a spoofed IP with fragmented UDP packets and immediately generates a remediation filter: Drop UDP fragments from source X to asset Y. The analyst doesn’t dig through logs or replicate the scenario—AI SOC Xpert does the analysis and delivers a ready action, with evidence and expected outcome.
This shift—from “figuring out” to “executing”—is a key benefit that turns data into operational clarity. Within seconds, the SOC operator receives a clear recommendation and can apply mitigation with a single click, converting insight to immediate enforcement.
Implementation Logic: Built for Operational Precision
AI SOCXpert’s capabilities are the result of deeply integrated engineering—designed to align with how attacks unfold and how SOC teams operate.
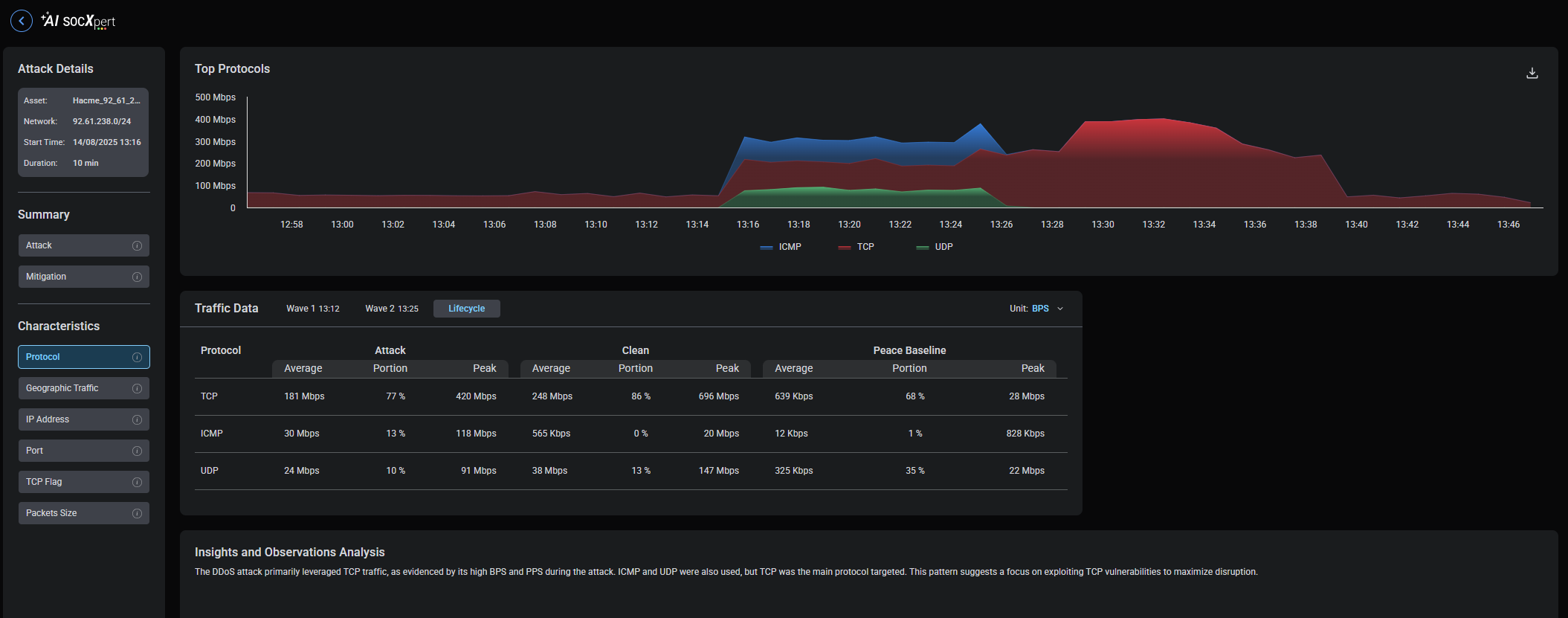
- Wave Modeling – DDoS campaigns often unfold in distinct attack waves—each representing a shift in vector, intensity, or method.
AI SOC Xpert automatically tracks these transitions, segmenting them into time-bounded “waves” on the incident timeline.
Example:
Wave 1 – A multi-vector burst (TCP SYN, UDP fragments, ICMP);
Wave 2 – TCP ACK Flood.
Analysts can instantly see how the campaign evolved, and whether mitigation adapted to each change.

- Mitigation-aware context — Because AI SOC Xpert is native to Radware's cloud, it understands the state of protections as they run. For every wave, it presents both the attack characteristics and the enforcement posture—what is enabled, what is blocking, and what volume remains after enforcement. This answers the SOC's two urgent questions: What is happening now? And is it being stopped?
- Vector prioritization — Not all vectors are equal. AI SOC Xpert ranks active vectors by impact and confidence, so operators see which lines of attack deserve attention first. Prioritization updates as the campaign shifts.
- Analyst-centric UI — The console is designed for SOC workflow: per-wave filters, a time-based incident view, vector and geography panels, and mitigation-efficiency indicators that highlight where protections are effective and where additional refinements are recommended. Analysts move from overview to detail in a single click.
Radware SOC teams have reported significant gains in operational effectiveness, achieving up to a 20x reduction in mitigation time while managing ongoing attacks.
Post‑Mitigation Visibility for Focused Response
Many tools show what started the attack—but few show what remains after mitigation. AI SOC Xpert does both.
It highlights where residual attack traffic still reaches assets and pinpoints what’s needed to fully close the gap.
This level of precision helps SOC teams eliminate blind spots that attackers exploit.
Example: An attack begins with a multi-vector burst (TCP SYN, UDP fragments, and ICMP).
AI SOC Xpert mitigates most vectors effectively, but as the attacker shifts to a TCP ACK flood, some ACK packets still reach the application layer.
AI SOC Xpert immediately flags this residual stream, surfaces the affected asset, and recommends a precise ACK-rate limiting filter to close the gap—without touching unrelated traffic.
Analysts don’t have to re-investigate—they get immediate clarity and actionable next steps.
How Analysts Use AI SOC Xpert During an Incident
Triage in seconds — When an attack begins, AI SOC Xpert opens an incident view with the first wave classified and mitigation status displayed. Analysts land on a single pane that answers: vector, impacted assets, what is blocked, and what remains.
Focused investigation — If post‑mitigation traffic is detected, analysts pivot to the post‑mitigation view to see the affected asset, suspected vector, and the proposed remediation filter—including evidence and expected outcome.
Coordinated response — As the adversary shifts tactics, AI SOC Xpert adds new waves automatically. The running timeline preserves context across shifts and hand‑offs, preventing re‑investigation.
Clear communication — Because the incident story is structured, stakeholder updates are concise and actionable, summarizing active waves, current mitigation status, and any remediation applied.
What Makes AI SOC Xpert Different
Zero Manual Wave Tracking — Unlike competing solutions that focus on static alerts or dashboards, Radware’s AI SOC Xpert uniquely combines real-time wave tracking, mitigation-aware intelligence, and per-asset remediation within a single Cloud DDoS platform.
While competing systems may only display traffic anomalies, AI SOC Xpert shows the attack’s full lifecycle, learning from behavior and adapting as it unfolds. Its integrated context and automation deliver unmatched clarity and Time to Mitigate (TTM) reduction— enabling SOC teams to respond based on tactics, not just traffic volumes.
Most solutions provide alerts. Some offer traffic graphs. A few offer automation. AI SOC Xpert delivers all of these, tied together by AI and operational intelligence.
What sets AI SOC Xpert apart is its ability to adapt in real time, understand context, and learn from previous events. While others offer static playbooks, AI SOC Xpert writes new ones as the attack unfolds.
And because it’s fully integrated with Radware’s cloud mitigation fabric, AI SOC Xpert provides real-time visibility and enforcement power — turning insight into immediate action.
Summary: From Insight to Action
DDoS defense is no longer just about diverting bandwidth or toggling protections. The decisive factor is operational clarity—knowing what is happening, how it is changing, and what to do next. Radware AI SOC Xpert delivers that clarity. By modeling attacks as waves, surfacing mitigation‑aware insights, highlighting any remaining post‑mitigation traffic, prioritizing vectors, and providing per‑asset remediation filters, AI SOC Xpert turns fragmented signals into actionable context.
The result: SOC teams see more, understand faster, and respond smarter—with less manual effort and greater confidence—achieving dramatic reductions in Time to Mitigate (TTM) for attacks not already handled automatically.
For a live demo or to explore how AI SOC Xpert can enhance your SOC strategy, contact your Radware representative today.