As a professional ADC administrator, you know how frustrating it can be to receive a call about application performance issues, especially on the weekend. Whether it's slow response times, connectivity failures, or other glitches, troubleshooting these problems can be a time-consuming and frustrating process. Do you start by combing through server logs or capturing packets to try and pinpoint the root cause(s)? Or is it possible that the issue is unrelated to your ADC altogether, such as a slow internet connection?
Fortunately, there's a better way. With Radware's ADC Analytics, you can gain comprehensive visibility into your application health and performance, and quickly identify the root cause of any issues. Our intuitive analytics offer a detailed breakdown of the various application chain components, which allows fast and efficient root-cause analysis. And with the ability to collaborate across teams, including application, network and security administrators, you can proactively manage the health of your applications and services to avoid these types of issues altogether. So, the next time you get that unexpected call, you'll be confident in your ability to troubleshoot the problem and get things back on track in no time.
Here are 6 benefits you and your organization will enjoy by using Radware’s ADC Analytics for monitoring your applications' health and performance.
1. Efficiently Identify Application Issues – To maintain the best possible application performance, it's crucial to promptly detect and resolve any issues that may arise, such as server failures, overload or increased response times. However, when dealing with numerous applications spread across multiple ADC devices, this can be a challenging task. Radware ADC Analytics simplifies this process by providing a unified view of all applications, keeping you informed with real-time updates on the status of each component and making issue observation effortless. It also enables you to monitor application performance metrics over a span of up to 3 months. This allows you to identify trends and potential problems before they escalate into major issues. Also, Radware ADC Analytics notifies you when an SLA breach occurs, which enables you to proactively address issues before end users experience problems.
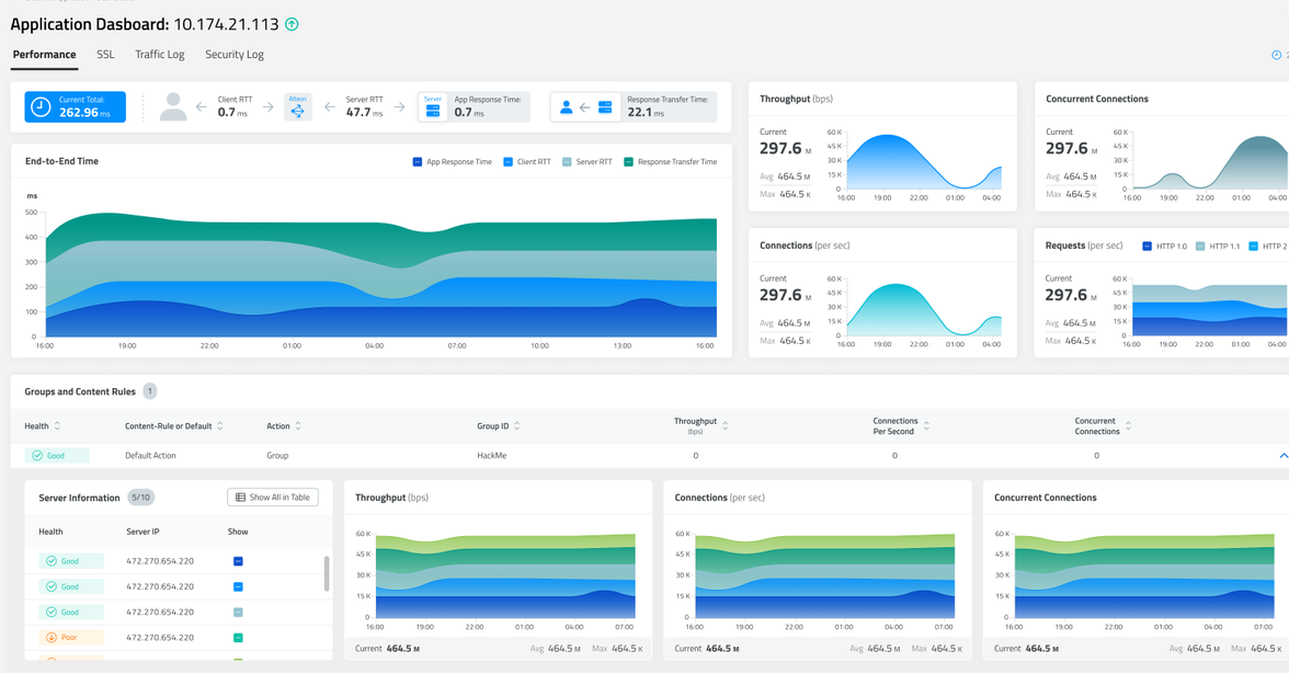
2. Fast and intuitive Root Cause Analysis – The transaction-based dashboard — with its powerful filtering mechanism — enables you to quickly identify problematic transactions, such as a missing page or SSL handshake failure. And it allows you to pinpoint the root cause of issues fast. In addition, understanding end-to-end response time is essential for identifying the source of SLA-related issues. It doesn’t matter the issue — slow speeds between the client and Alteon, the server and Alteon, or maybe the network is fine but the server response time is slow — you can track important metrics. And doing so over time will help you uncover the exact component(s) that needs to be addressed to solve performance issues.

3. Optimize the User Experience (UX) – Understanding your users is critical to optimizing your applications' performance and ensuring a great user experience. Radware's ADC Analytics offers valuable insights into user patterns and behaviors, such as their geographic location and the sites they use to access an application. By leveraging this information, you can make data-driven decisions to optimize your application for your specific audience. For instance, you can add localization for a frequently used region.
For a deeper dive into the advanced analytics capabilities of Radware's ADC analytics, be sure to check out our video on the topic.
4. TLS/SSL Protocol Analysis – Security is a top priority for any application and monitoring your SSL information is a crucial part of ensuring its integrity and interoperability. With Radware's ADC Analytics, you can easily monitor key SSL metrics, including TLS version, top ciphers and SSL handshake failures. These key metrics will give you greater visibility into the security of your application and help you fine-tune TLS settings for maximum security.
5. Maximize Infrastructure Usage – Monitoring the health and performance of your infrastructure is crucial for maintaining optimal application performance and identifying potential bottlenecks. With Radware's ADC Analytics, you can easily track key performance metrics, including CPU usage, license usage and throughput over time. This provides valuable insights into your system's health and utilization patterns. For example, you may identify that one ADC device is overutilized while another is underutilized. By redistributing services or adding licenses where necessary, you can maximize your infrastructure's potential for peak performance and deliver a seamless, reliable user experience.
6. Capacity Planning & Management Reports – With Radware's ADC Analytics, you can create both on-demand and automated reports that offer important performance trend analysis to stakeholders. This empowers them to make well-informed decisions regarding resource allocation and capacity planning in order to enhance application performance and plan for the future.

You Need the Best Available
In today's digital age, application performance monitoring has become more critical than ever. Businesses must ensure their applications are functioning optimally, downtime is reduced and the overall user experience is enhanced. With Radware's ADC Analytics, you gain comprehensive insights into application performance and monitor critical metrics, such as user behavior, SSL information and system health. It means you’ll be able to proactively manage issues and optimize performance.
At Radware, we're committed to helping businesses optimize their application performance. Contact Radware to schedule a full ADC Analytics demo and see how we can help you achieve your application management goals.
If you’re going to attend the RSA Conference in San Francisco on April 24-27, make sure and stop by the Radware booth (#2139). Meet with our team of experts and take your cybersecurity to the next level. Better yet, you can set up an appointment with them here.